In this guide, you will learn how to connect to your Cloudways server to the local machine using SSH and SFTP(step-by-step).
First, let's know about SSH & SFTP.
What is SSH & SFTP?
SSH(Secure Shell) is a protocol used to access and manage a server from your local computer remotely. It allows you to perform administrative tasks even when your hosting dashboard is not working properly.
SFTP (Secure File Transfer Protocol) is used for securely transferring files between your local system and the remote server.
Methods to Connect to a Cloudways Server
You can connect to the Cloudways server using three methods.
- Using Username and Password from an SSH client
- Using the SSH key from an SSH client
- Using the built-in SSH terminal in the Cloudways dashboard
- Connect using SFTP
Prerequisites
- Cloudways server details (public IP, username, password)
- SSH & SFTP client
Method 1: Connect using Username and Password
Follow the steps to connect an Cloudways server with SSH client using your public IP address, username, and password.
Step 1: Get your Cloudways server details
Login to the Cloudways dashboard, and in the left-side menu bar, you will see the Server option, click on it.
You will now see your Cloudways Server with the name you assigned to it.

Once you click your server, you can find your Master credentials, which include public IP, username, and password.

Step 2: Connect to Cloudways server from the SSH client
First, you need an SSH client to connect your system to the Cloudways server.
If you are using Windows, check whether the Putty tool is installed. If not, install it. But Windows 11 supports OpenSSH by default in CMD, so you don’t need Putty.
If you are using Mac or Linux, your system already has OpenSSH installed, so no installation is required.
Next, open the terminal and run the following command:
ssh <username>@<public ip>Enter your Cloudways server's public IP address and username, then click Enter.

Now type Yes to confirm the connection and enter the password, and press Enter.
That's it, now your Cloudways server will be remotely connected to the SSH client.
Method 2: Connect Using SSH Key
Follow this method to create an SSH key from your local system and connect to your Cloudways server from your local machine using the SSH key.
Step 1: Create SSH Keys
Create an SSH Public Key for your Cloudways server to access it without a password.
Run the following command:
ssh-keygen -t rsa -b 4096You will get the following output.

Now, press Enter for everything. Once done, you will have public and private keys. Now open the id_rsa.pub file, and copy its contents.
Step 2: Add public key to Cloudways server
Now go to the Cloudways server, in the master credentials page, you will see a 'SSH Public Keys' button, click on it.

Give a label as you wish, then paste the content of your id_rsa.pub file, and click submit.

Step 3: Connect using the private SSH key
First, run the following command:
ssh -i ~/.ssh/id_rsa <username>@<public ip>Replace ~/.ssh/id_rsa with your private key path if it's different.
Also, update your username and the public IP address, and press enter.

It will ask question, type yes and press Enter to connect to your server.
Method 3: Connect using Cloudways Built-in Terminal
This is a very easy method.
Select your server and you will see Launch SSH terminal button, double click it to launch the SSH terminal in your browser.

Once the terminal is opened, enter your username and password and press Enter to connect to the server.

Method 4: How to Connect SFTP Server
Before getting into the steps, you have to know this.
To use SFTP, you need an SFTP client. There are many SFTP client applications available on the internet, such as FileZilla, Nautilus, WinSCP, Cyberduck, and Transmit. You can also use command-line tools like scp and sftp.
Step 1: Install SFTP client
Open the terminal and run this Ubuntu command:
sudo apt update
sudo apt install filezilla
Run the following command to verify FileZilla.
which filezilla
You will get the following output.

Note: If you are using the Windows operating system, you should install WinSCP, it is one of the SFTP client tools for Windows. If you want to install WinSCP, then click here
Step 2: Connect to Cloudways server via FileZilla
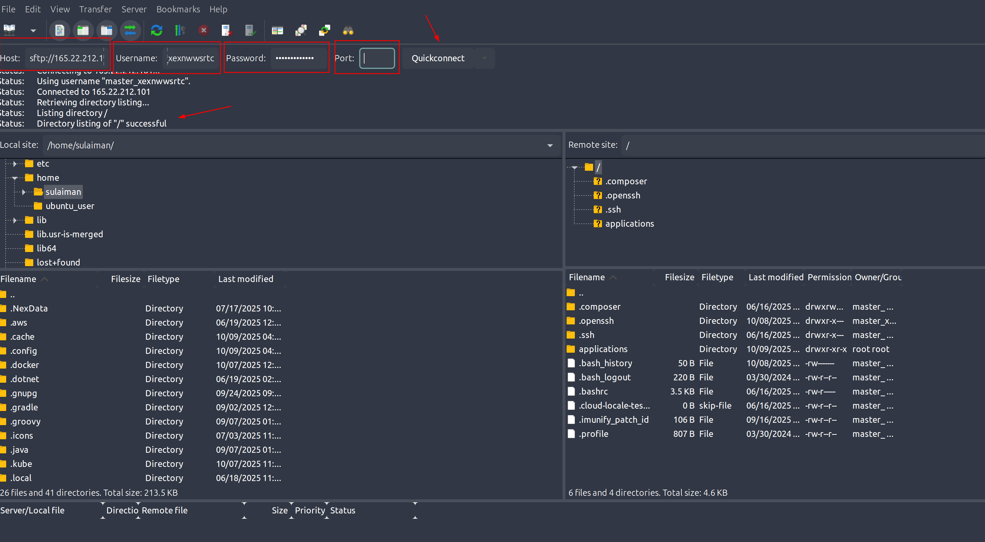
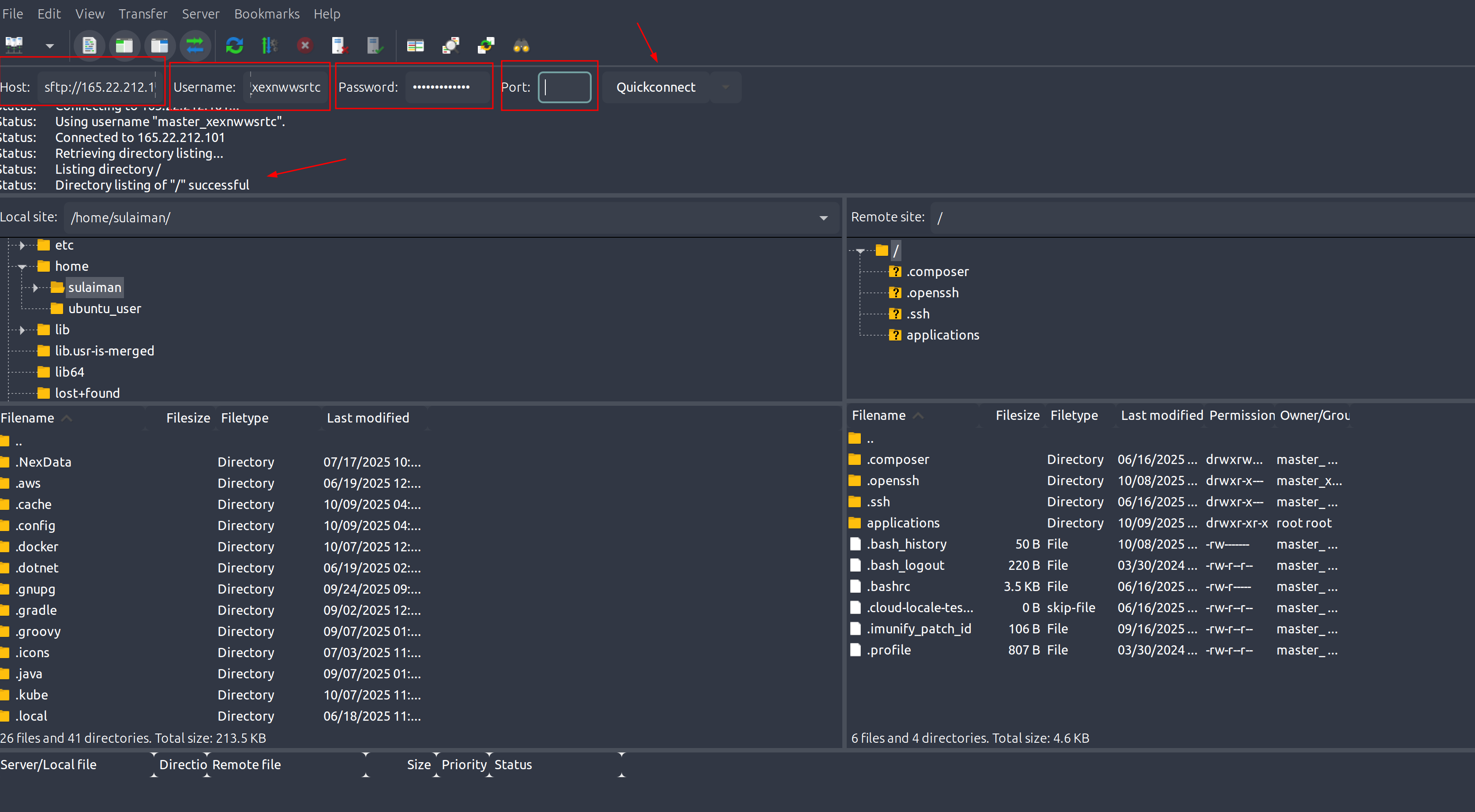
Open the FileZilla application. At the top, you will see fields for host ,username ,password port , and quitconnect.

Enter your Cloudways server’s public IP address in the Host field, and enter the username and password of your Cloudways account.
Next, set the Port number to 22, which is the default SSH port. Then click Quickconnect, FileZilla will connect to your server, and you will see a message confirming a successful connection.
On the right side, you will see your Cloudways server’s file system, and on the left side, your local computer’s file system.
You can easily drag and drop files to transfer them.
Conclusion
In this guide, I have shown four step-by-step methods to connect your cloudways server to a local machine using SSH & SFTP.
If you have any doubts about this guide, please share them in the comment! Also, if you want to learn anything specific about Cloudways, feel free to mention it.
I am happy to help you out!
If you are planning to upgrade or purchase Cloudways, use this Cloudways Promo Code to get an exclusive discount and save money.
Also, if you would like to learn how to clear the application cache in Cloudways, here is a detailed guide.